HyperExecute now supports
Run your Performance Tests with ease on HyperExecuteStable load generation, Scalable Infra, Multi-region load distribution and much more
No need to manage separate infrastructure for your Performance Testing needs. Upload and execute your JMeter Test Plans on HyperExecute.


Robust, Stable and Scalable load generation with HyperExecute on-demand Infrastructure.Fully managed infra for your Performance Testing needs.
Generate load stably from multiple regions across the globe to mimic actual customer traffic to your web-app.

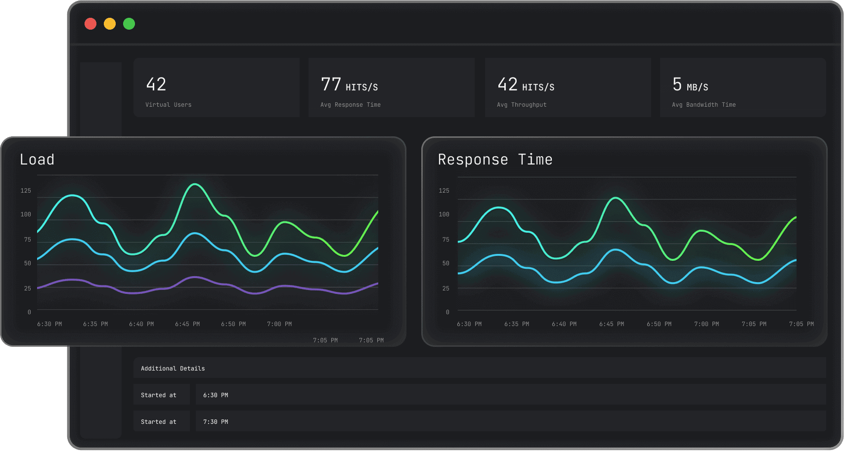
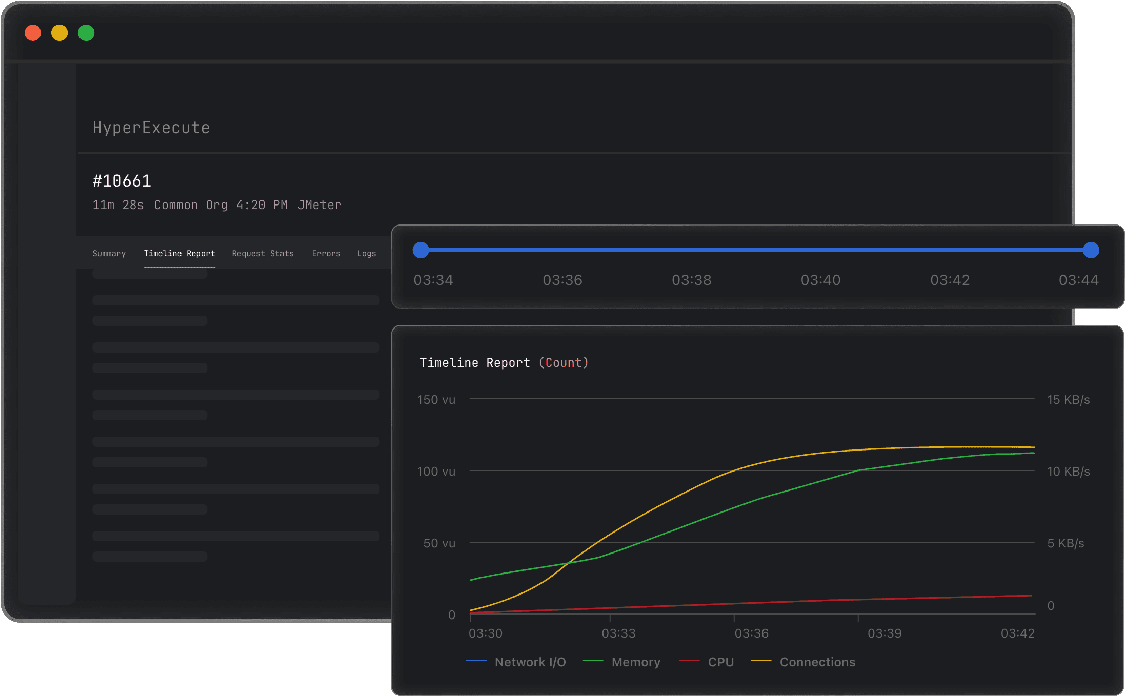
All KPIs at your fingertips. Analyse tests, dig deeper into tests using multiple easy to use filters. Get Load details, Response times, Error insights and much more.
All necessary metrics, stats and error insights available within the HyperExecute Dashboard.

Its Free!! Get 300 free mins worth of testing. Try Now!
No credit card required.
